錨定環保降碳技術,構築綠色鋼鐵未來——中冶京誠二氧化碳捕集與液化技術示範工程啟航
2026-04-16 04:06:31
鋼鐵行業碳減排對實現“雙碳”目標具有關鍵意義,是實現我國“碳中和”承諾的重要主戰場。其中,“二氧化碳捕集”被認為是實現深度碳減排的關鍵技術之一。但這一技術在大規模推廣應用的過程中,仍存在高昂的投資和運營成本等障礙。
緊盯“雙碳”戰略 開發新一代碳捕集技術
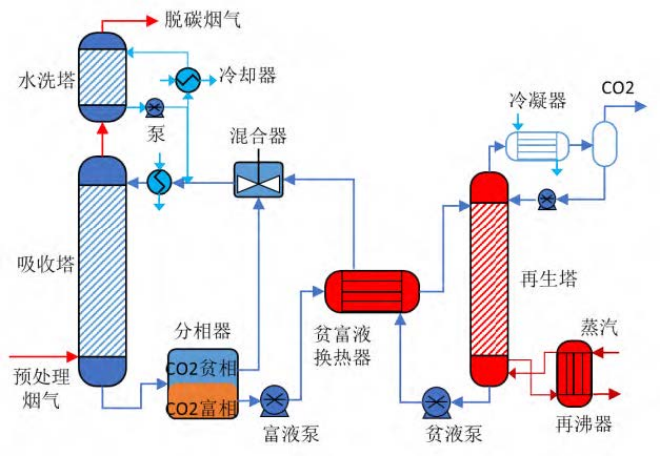
圍繞鋼鐵行業巨量、低成本碳減排需求,中冶京誠工程技術有限公司(以下簡稱“中冶京誠”)juligongjian。tongguoyanjiufaxian,jinguandangqianxuduoeryanghuatanbujixiangmuzhanshilejishudekexingxing,danxiangmuyunxingdechengbenxiaoyirengjugaobuxia。bujiguochenghaihuidailaiewainenghao,jineryingxiangzhengtigongyinengxiao。zaishijianzhong,zhongyejingchengxizhifenxidangqianjiantanjishuzhuyaomianlindejingjichengben、技術成熟度及規模化應用等挑戰,考慮可以使用吸附劑、膜材料等新型的捕集材料,同時改進現有的化學吸收法,進而降低二氧化碳捕集的成本和能耗、提高捕集效率,確保經濟性和可行性。聚焦適用於冶金行業的二氧化碳捕集與利用技術,針對化學吸收法存在的吸收能耗大、吸收劑抗氧化性差、易降解變質、腐蝕性強等技術難題開展研究攻關,最終,中冶京誠開發出以兩相吸收劑為主吸收劑的新型二氧化碳捕集技術。

構建“新型吸收劑”突破再生能耗技術瓶頸
中冶京誠開發了基於低能耗、低腐蝕性、高(gao)解(jie)吸(xi)率(lv)的(de)相(xiang)變(bian)捕(bu)集(ji)溶(rong)劑(ji),該(gai)吸(xi)收(shou)劑(ji)具(ju)有(you)粘(zhan)度(du)小(xiao),沸(fei)點(dian)高(gao)的(de)物(wu)理(li)性(xing)質(zhi),同(tong)時(shi)兼(jian)顧(gu)二(er)氧(yang)化(hua)碳(tan)高(gao)吸(xi)收(shou)效(xiao)率(lv)和(he)解(jie)吸(xi)效(xiao)率(lv)的(de)化(hua)學(xue)性(xing)質(zhi)。該(gai)吸(xi)收(shou)劑(ji)吸(xi)收(shou)二(er)氧(yang)化(hua)碳(tan)以(yi)後(hou),可(ke)自(zi)驅(qu)動(dong)濃(nong)縮(suo)分(fen)層(ceng)形(xing)成(cheng)富(fu)液(ye)以(yi)及(ji)無(wu)需(xu)額(e)外(wai)能(neng)耗(hao)的(de)貧(pin)液(ye),降(jiang)低(di)富(fu)液(ye)水(shui)含(han)量(liang)。從(cong)而(er)降(jiang)低(di)進(jin)入(ru)再(zai)生(sheng)塔(ta)的(de)總(zong)液(ye)量(liang),減(jian)少(shao)再(zai)生(sheng)塔(ta)尺(chi)寸(cun),降(jiang)低(di)再(zai)生(sheng)能(neng)耗(hao)。與(yu)傳(chuan)統(tong)MEA捕集溶劑相比,二氧化碳的吸收能力提高30%以上,再生能耗降低20%以上。
“級間冷卻+餘熱梯級利用”創新集成新型節能工藝
針對反應設備成本高、低溫低壓餘熱難以利用的技術問題,中冶京誠搭建高性能塔器、節能設備,實現多級捕集工藝係統耦合。構建高效熱傳質體係,強化熱、質zhi傳chuan遞di過guo程cheng。通tong過guo改gai進jin吸xi收shou係xi統tong內nei部bu結jie構gou,強qiang化hua傳chuan熱re傳chuan質zhi。增zeng大da吸xi收shou劑ji負fu荷he,降jiang低di吸xi收shou劑ji的de循xun環huan吸xi收shou溶rong液ye量liang,實shi現xian了le煙yan氣qi二er氧yang化hua碳tan高gao效xiao率lv、低能耗捕集吸收。

“捕集率”90%打造行業首個中試裝置
目前,中冶京誠打造的千噸級二氧化碳捕集與液化提純中試裝置已建成投產,是相變吸收技術在鋼鐵行業的首次應用。經過連續運行3個月,二氧化碳捕集率可穩定在90%以上,捕集平均再生能耗為~2.1GJ/t二氧化碳,比傳統MEA吸收法降低45%左右。捕集後的二氧化碳能夠“變廢為寶”,通過中壓壓縮、吸附、yehuahejingliujishu,chanchushipinjiyetieryanghuatan。zaishixiantanjianpaidetongshi,jiangeryanghuatanziyuanhua,chanshengjingjixiaoyi,gengjuyouxianshicaozuoxing。gaijishukeyingyongyugangtiegongyezhongdegaolu、加熱爐、石灰窯等區域產生的煙氣和燃煤鍋爐煙氣。

布局“CCUS”推動行業綠色低碳發展
這一項目旨在貫徹落實國家“雙碳”重大戰略決策,深入推進鋼鐵行業環保降碳技術創新,構建原創技術策源地。通過對千噸級的工業試驗進行能耗、碳減排和技術經濟性評價,有利於對二氧化碳捕集共性技術以及先進設備進行科學驗證,進一步推動二氧化碳捕集、liyongyufengcunjishudaguimogongyeyingyong,weigangtiexingyelvseditanfazhantansuoyouxiaotujing。zhanwangweilai,zhongyejingchengjiangjixujianchichuangxinqudongfazhanzhanlve,shengenggangtiexingyehuanbaojiangtanjishu。jijibujuCCUS領域,不斷探索冶金行業二氧化碳資源化利用的新途徑,以高附加值碳基材料、化工利用、新型固碳建築材料等為重點發展方向,為創造經濟價值、推動技術商業化做出更大貢獻。
來源:中冶京誠
編輯:張雨恬
相關文檔
版權說明
【1】 凡本網注明"來源:中國冶金報—中國鋼鐵新聞網"的所有作品,版權均屬於中國鋼鐵新聞網。媒體轉載、摘編本網所刊 作品時,需經書麵授權。轉載時需注明來源於《中國冶金報—中國鋼鐵新聞網》及作者姓名。違反上述聲明者,本網將追究其相關法律責任。
【2】 凡本網注明"來源:XXX(非中國鋼鐵新聞網)"的作品,均轉載自其它媒體,轉載目的在於傳遞更多信息,並不代表本網 讚同其觀點,不構成投資建議。
【3】 如果您對新聞發表評論,請遵守國家相關法律、法規,尊重網上道德,並承擔一切因您的行為而直接或間接引起的法律 責任。
【4】 如因作品內容、版權和其它問題需要同本網聯係的。電話:010—010-64411649
【2】 凡本網注明"來源:XXX(非中國鋼鐵新聞網)"的作品,均轉載自其它媒體,轉載目的在於傳遞更多信息,並不代表本網 讚同其觀點,不構成投資建議。
【3】 如果您對新聞發表評論,請遵守國家相關法律、法規,尊重網上道德,並承擔一切因您的行為而直接或間接引起的法律 責任。
【4】 如因作品內容、版權和其它問題需要同本網聯係的。電話:010—010-64411649
地址:北京市朝陽區安貞裏三區26樓 郵編:100029 電話:(010)64442120/(010)64442123 傳真:(010)64411645 電子郵箱:
中國冶金報/中國鋼鐵新聞網法律顧問:大成律師事務所 楊貴生律師 電話: Email:
中國鋼鐵新聞網版權所有,未經書麵授權禁止使用 京ICP備07016269號 京公網安備11010502033228




























